Fletel Telemetry

A professional real-time telemetry viewer and session analyzer for F1 25. Built for speed, precision, and performance.

DOWNLOAD FOR WINDOWS

System Modules

Real-Time Telemetry

Track live session info, lap times, and sector performance in real-time. View complete lap history with max speeds, fuel usage, and tire data. Export your lap data to Excel for deep analysis.

Real-time dashboard

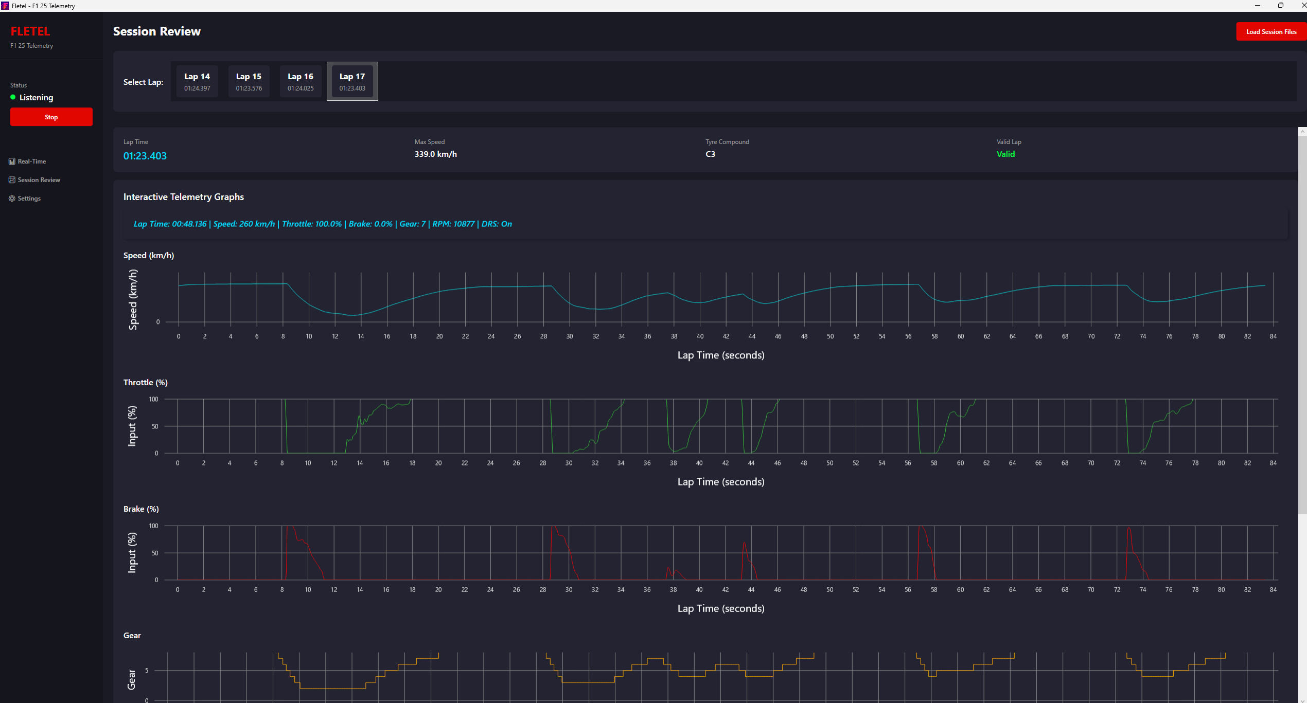
Session Review & Analysis

Import saved sessions and analyze every sample point. Visualize detailed telemetry including Speed, Throttle, Brake, Gear, and DRS state. Click on any point for instant insights.

Lap History

Settings & Configuration

Simple network configuration with automatic local IP detection. Includes an F1 25 setup guide to get you racing in seconds. Manage your saved session data with ease.

Settings